Performance
The Performance tab provides detailed insights into query and transaction performance. Use it to identify slow queries, analyze execution patterns, and optimize your database workload.

Sections​
The Performance tab is organized into three sections:
- Overview — Key performance visualizations
- Query Analytics — Detailed query analysis table
- Transactions — Transaction throughput and health
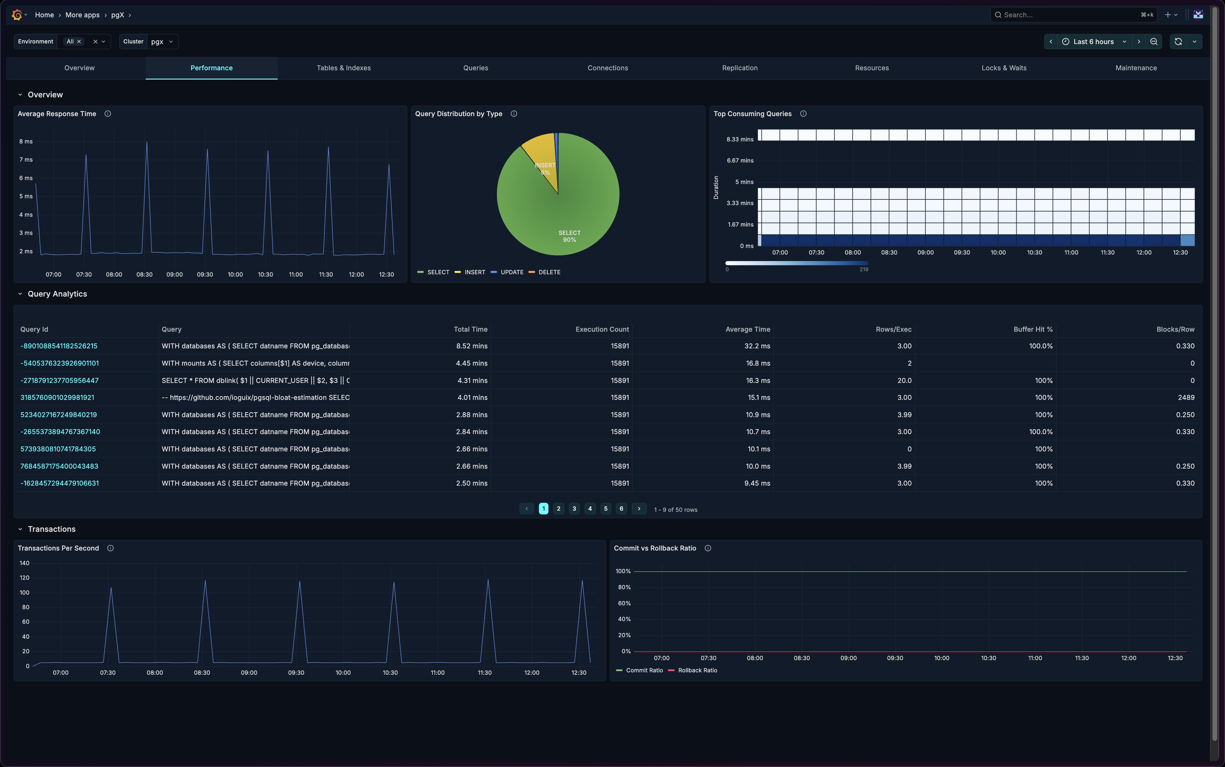
Overview Section​
The Overview section provides immediate visibility into query performance and distribution.
Average Response Time​
A time-series chart showing query response times over the selected period.

What it shows:
- Average query execution time
- Trends over time
- Response time variations
How to interpret:
- Flat line at low values = healthy, consistent performance
- Spikes = potential issues (locks, resource contention, complex queries)
- Gradual increase = possible index degradation or data growth issues
When to investigate:
- Response times exceeding baseline by > 20%
- Sudden spikes correlating with errors
- Sustained elevated response times
Query Distribution​
A pie chart showing the breakdown of query types.

What it shows:
- Proportion of SELECT, INSERT, UPDATE, DELETE operations
- Overall query mix
How to interpret:
- Most OLTP systems are read-heavy (SELECT > 70%)
- Write-heavy patterns may indicate bulk operations or data ingestion
- Unexpected changes may indicate application behavior changes
When to investigate:
- Sudden shift in query type distribution
- Unexpected write-heavy patterns
- High proportion of DELETE operations (may indicate cleanup jobs)
Top Consuming Queries​
A heatmap visualization showing which queries consume the most resources.

What it shows:
- Query execution time distribution
- Resource-intensive queries highlighted
- Time-based patterns
How to interpret:
- Darker cells = higher resource consumption
- Horizontal patterns = consistently expensive queries
- Vertical patterns = time-based load spikes
How to use it:
- Identify your most expensive queries
- Spot queries that need optimization
- Correlate with deployment or traffic patterns
Query Analytics Section​
A detailed table showing performance metrics for individual queries. This section is collapsed by default — click to expand.

Table Columns​
| Column | Description |
|---|---|
| Query | The SQL query text (normalized) |
| Calls | Number of times the query was executed |
| Total Time | Cumulative execution time |
| Mean Time | Average execution time per call |
| Min Time | Fastest execution |
| Max Time | Slowest execution |
| Rows | Total rows returned/affected |
| Shared Blks Hit | Buffer cache hits |
| Shared Blks Read | Disk reads required |
How to Use​
Find slow queries:
- Sort by "Mean Time" descending
- Identify queries with high average execution time
- Focus optimization efforts on high-call-count slow queries
Find resource-intensive queries:
- Sort by "Total Time" descending
- These queries consume the most cumulative resources
- Even fast queries with high call counts can dominate
Identify caching issues:
- Compare "Shared Blks Hit" vs "Shared Blks Read"
- High read ratio = poor cache utilization
- Consider index improvements or memory tuning
Transactions Section​
The Transactions section shows throughput and transaction health. This section is collapsed by default — click to expand.

Transactions Per Second (TPS)​
What it shows:
- Number of committed transactions per second
- Throughput trends over time
How to interpret:
- Stable TPS = consistent workload
- Drops in TPS = potential bottlenecks or issues
- Spikes = batch operations or traffic surges
Benchmarking:
- Establish baseline TPS for your workload
- Set alerts for significant deviations
- Use for capacity planning
Commit/Rollback Ratio​
What it shows:
- Ratio of successful commits to rollbacks
- Transaction success rate over time
Healthy range: > 99% commits for most workloads.
When to investigate:
- Rollback rate exceeding 1%
- Sudden increase in rollbacks
- Correlation with application errors
Common causes of high rollbacks:
- Application errors
- Constraint violations
- Deadlocks
- Lock timeouts
Use Cases​
Query Optimization Workflow​
- Open the Performance section
- Identify expensive queries in the heatmap
- Expand Query Analytics for details
- Sort by "Total Time" to find biggest impact queries
- Analyze query patterns (missing indexes, full table scans)
- Implement optimizations
- Monitor response time improvements
Post-Deployment Performance Check​
After deploying application changes:
- Compare Average Response Time before/after
- Check Query Distribution for unexpected changes
- Review Top Consuming Queries for new expensive queries
- Verify TPS hasn't degraded
- Confirm Commit/Rollback Ratio is healthy
Performance Baseline Establishment​
To establish performance baselines:
- Monitor during typical load periods
- Record normal Average Response Time range
- Document typical TPS patterns
- Note expected Query Distribution
- Use these as reference for anomaly detection
Troubleshooting Slow Application​
When users report slow application performance:
- Check Average Response Time for database-level latency
- Look for spikes correlating with reported issues
- Identify slow queries in Query Analytics
- Check Commit/Rollback Ratio for transaction failures
- Review TPS for throughput bottlenecks
Related Metrics​
The Performance section uses these metrics from the Metrics Reference:
| Panel | Primary Metrics |
|---|---|
| Average Response Time | pg_statement_stats.avg_time_ms |
| Query Distribution | pg_statement_stats.calls |
| Top Consuming Queries | pg_statement_stats.total_time_ms, pg_statement_stats.calls |
| Query Analytics | pg_statement_stats.* |
| TPS | pg_database_stats.xact_commit |
| Commit/Rollback | pg_database_stats.xact_commit, pg_database_stats.xact_rollback |
Related Guides​
- Queries — Deep query analysis with filtering
- Tables & Indexes — Index and table optimization
- Locks & Waits — Investigate transaction blocking