Connections
The Connections tab provides comprehensive visibility into PostgreSQL connection management. Use it to monitor connection pools, identify connection leaks, and optimize connection utilization.

Sections​
The Connections tab is organized into four sections:
- Overview — Connection topology and key stats
- Active Sessions — Detailed view of current sessions
- Connection Pool Analytics — Pool utilization and behavior
- Historical Analysis — Long-term connection patterns
Overview Section​
The Overview section provides immediate visibility into connection state and distribution.

Application Connections Graph​
A node graph visualization showing which applications are connected to PostgreSQL.
What it shows:
- Connected applications and services
- Connection distribution
- Network topology
How to use it:
- Identify all connection sources
- Spot unexpected connections
- Verify application connectivity
Current Connections​
What it shows: Current connection count as a percentage of
max_connections.
Healthy range: < 80% of max_connections.
When to investigate:
- Approaching 80% — plan capacity increase
- Above 90% — immediate attention needed
- Sudden spikes — possible connection leak
Connection Count (Peak)​
What it shows: Peak connection count in the selected time period.
How to use it:
- Understand peak demand
- Plan
max_connectionssetting - Identify peak usage times
Connection Distribution​
A pie chart showing connections by state.
| State | Description |
|---|---|
| active | Currently executing a query |
| idle | Connected but not executing |
| idle in transaction | In a transaction but not executing |
| idle in transaction (aborted) | Transaction failed, waiting for rollback |
Healthy pattern:
- Mostly idle connections = good pooling
- Many active = high load or slow queries
- Many idle in transaction = possible issues
When to investigate:
- High "idle in transaction" — application not committing
- High "idle in transaction (aborted)" — unhandled errors
- Very few idle — may need more connections
Connection Duration Heatmap​
What it shows: Distribution of connection ages over time.
How to interpret:
- Vertical spread = varying connection lifetimes
- Concentrated band = consistent pool behavior
- Long-lived connections = persistent connections or leaks
Active Sessions Section​
The Active Sessions table shows details of all current connections. This section is collapsed by default — click to expand.

Table Columns​
| Column | Description |
|---|---|
| PID | Process ID of the backend |
| Database | Connected database |
| User | PostgreSQL role |
| Application | Application name (if set) |
| Client | Client IP address |
| State | Current connection state |
| Query | Current or last query |
| Duration | Time in current state |
How to Use​
Find long-running queries:
- Sort by Duration descending
- Look for active connections with long duration
- May indicate stuck queries or missing indexes
Identify idle in transaction:
- Filter by state = "idle in transaction"
- Long duration = possible application bug
- Check application code for uncommitted transactions
Track application connections:
- Group by Application
- Verify expected applications are connected
- Identify connection counts per application
Connection Pool Analytics Section​
The Pool Analytics section helps you understand connection pool behavior. This section is collapsed by default — click to expand.

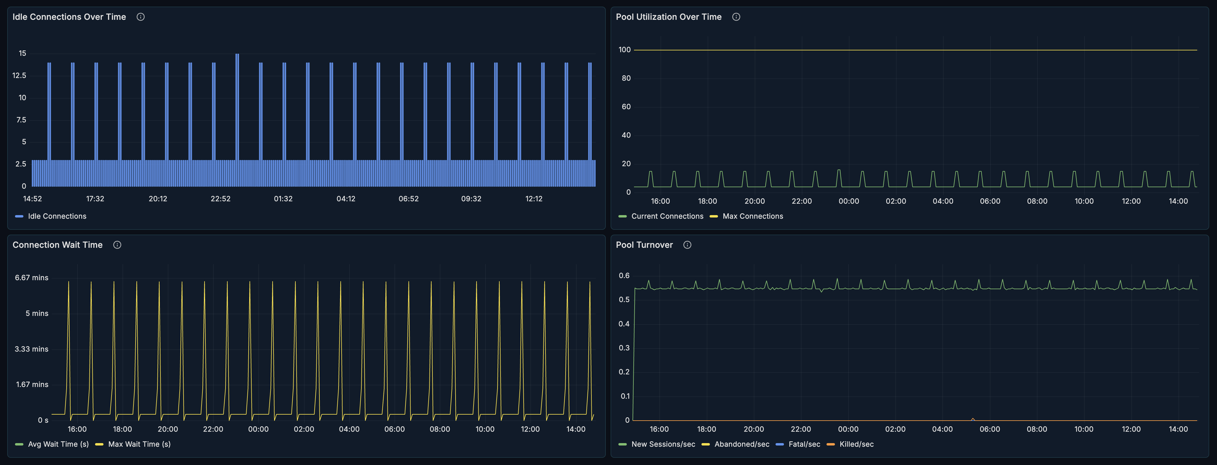
Idle Connection Analysis​
What it shows: Count of idle connections over time.
How to interpret:
- Stable idle count = healthy pool
- Growing idle = possible connection leak
- Zero idle = pool exhaustion risk
Optimization tips:
- Too many idle = reduce pool size
- Too few idle = increase pool size
- Fluctuating = adjust pool min/max settings
Pool Utilization​
What it shows: Percentage of connections actively in use.
Healthy range: 20-70% for typical workloads.
When to investigate:
- Consistently > 80% — increase pool size
- Consistently < 10% — decrease pool size
- Sudden spikes — traffic surge or slow queries
Connection Wait Time​
What it shows: Time spent waiting for available connections.
Healthy range: Near zero for well-sized pools.
When to investigate:
- Any consistent wait time — pool too small
- Spikes correlating with traffic — scale pool dynamically
- Growing trend — connection leak or load increase
Pool Turnover​
What it shows: Rate of connection creation and destruction.
How to interpret:
- Low turnover = stable, persistent connections
- High turnover = connections being recycled frequently
- Spiky turnover = burst traffic patterns
Optimization:
- High turnover is expensive — consider connection pooler
- Very low turnover with high wait = increase pool
- Match turnover to application pattern
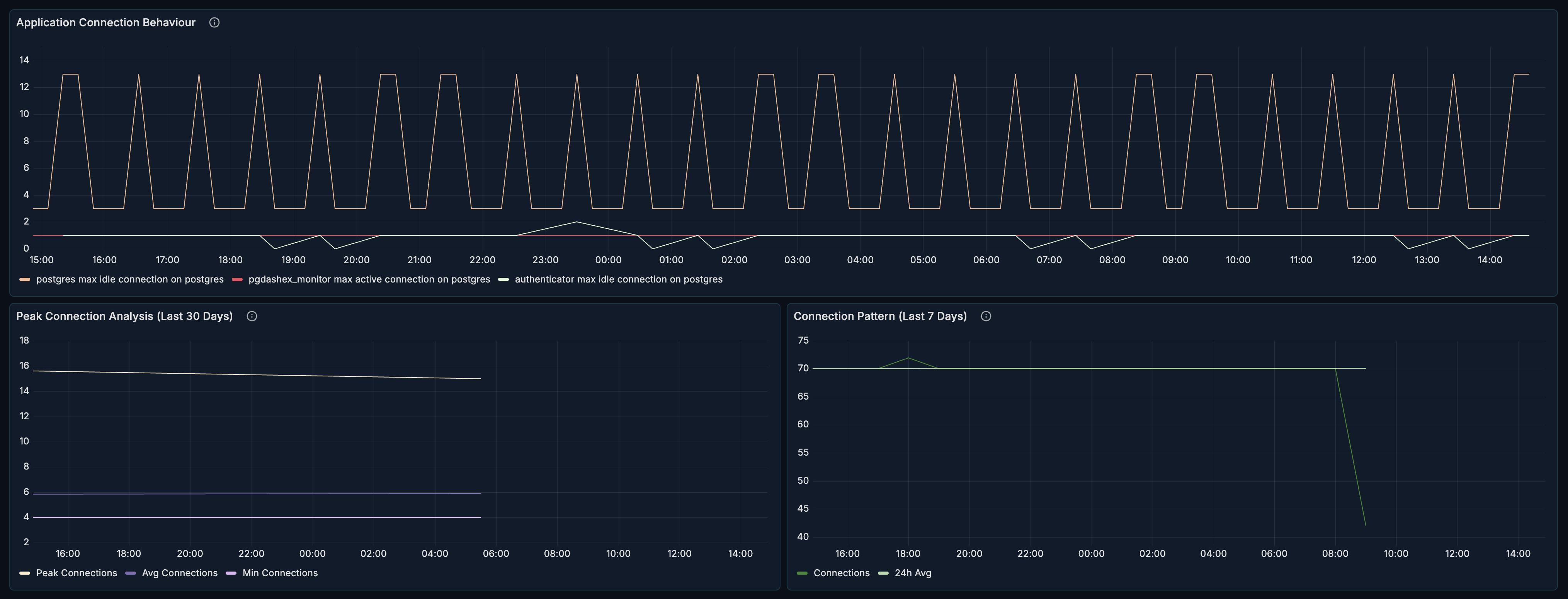
Historical Analysis Section​
The Historical Analysis section provides long-term connection pattern insights. This section is collapsed by default — click to expand.

Application Connection Behavior​
What it shows: Connection patterns per application over time.
How to use it:
- Identify which apps use most connections
- Spot applications with connection issues
- Plan capacity per application
Peak Connection Analysis​
What it shows: Peak connections over extended periods.
How to use it:
- Understand daily/weekly patterns
- Plan for peak capacity
- Set appropriate
max_connections
7-Day Connection Pattern​
What it shows: Connection behavior over the past week.
How to use it:
- Identify weekly patterns (weekday vs weekend)
- Spot anomalies in connection behavior
- Plan maintenance windows
Use Cases​
Diagnosing Connection Exhaustion​
When applications report "too many connections":
- Check Current Connections percentage
- Review Connection Distribution for state breakdown
- Look for "idle in transaction" in Active Sessions
- Check Connection Wait Time for queuing
- Review Pool Utilization trends
Common causes:
- Connection leaks in application
- Transactions not being committed
- Pool size too small for load
- Slow queries holding connections
Optimizing Connection Pool Size​
- Review Pool Utilization over time
- Check Connection Wait Time for bottlenecks
- Analyze Idle Connection Analysis for waste
- Review Pool Turnover for efficiency
- Adjust pool min/max based on patterns
Guidelines:
- Target 30-60% utilization during peak
- Near-zero wait time
- Stable idle count matching pool minimum
- Low turnover indicates efficient pooling
Identifying Connection Leaks​
- Watch Idle Connection Analysis for growth
- Check Active Sessions for long idle connections
- Review Application Connection Behavior by app
- Look for applications not releasing connections
Signs of leaks:
- Growing idle connection count
- Same connections idle for hours
- Applications with disproportionate connections
Capacity Planning​
- Review Peak Connection Analysis
- Analyze 7-Day Connection Pattern
- Check Application Connection Behavior growth
- Plan
max_connectionswith headroom
Recommendations:
- Set
max_connectionsto 1.5x peak usage - Consider connection pooler (PgBouncer) for high connection counts
- Monitor trends for growth patterns
Troubleshooting Idle in Transaction​
When you see many "idle in transaction" connections:
- Check Connection Distribution for proportion
- Find specific sessions in Active Sessions table
- Note the Application and Query
- Review application code for:
- Missing COMMIT statements
- Error handling not rolling back
- Long-running batch operations
Related Metrics​
The Connections section uses these metrics from the Metrics Reference:
| Panel | Primary Metrics |
|---|---|
| Current Connections | pg_connections, pg_settings.max_connections |
| Connection Count | pg_connections |
| Distribution | pg_connections (by state) |
| Duration Heatmap | pg_backend_age_seconds |
| Active Sessions | pg_backend_info, pg_backend_age_seconds |
| Idle Analysis | pg_connections (state = idle) |
| Pool Utilization | pg_connections, pg_settings.max_connections |
| Wait Time | pg_database_stats.session_time_ms |
| Application Behavior | pg_connections (by application) |
Related Guides​
- Overview — High-level cluster health
- Locks & Waits — Investigate blocked connections
- Performance — Query performance affecting connections